我可以: 邀请好友来看>>
ZOL星空(中国) > 兴趣圈子星空(中国) > Z神通联盟星空(中国) > 腾讯红魔游戏手机6S Pro“四围”深度测评,俺双手扶墙以示敬意!
帖子很冷清,卤煮很失落!求安慰
返回列表
签到
手机签到经验翻倍!
快来扫一扫!

腾讯红魔游戏手机6S Pro“四围”深度测评,俺双手扶墙以示敬意!

52浏览 / 0回复

闪电玩技

闪电玩技

0
精华
127
帖子

等  级:Lv.5
经  验:3223
  • Z金豆: 686

    千万礼品等你来兑哦~快点击这里兑换吧~

  • 城  市:吉林
  • 注  册:2019-04-18
  • 登  录:2023-07-03
  • 身份验证
  • 一举成名
发表于 2021-10-04 22:01:21
电梯直达 确定
楼主

腾讯红魔游戏手机6S Pro“四围”深度测评,俺双手扶墙以示敬意!


一段小序

作为一名游戏爱好者,手游早已成为我生活的一部分,因为它们给我带来了无穷多的乐趣,比如展现精细操作,感受精彩瞬间,增进团队情谊,优点数不胜数啊!为了畅快享受这一切,当然要丰富好我的装备啦,经过反复推敲,我入手了腾讯红魔游戏手机6S Pro,感兴趣的小伙伴一起了解一下吧!

腾讯红魔游戏手机6S Pro“四围”深度测评,俺双手扶墙以示敬意!


友情提醒:文章涵盖红魔6S Pro的各项体验测评,因此篇幅较长,欢迎点赞收藏加关注,确保不迷路,以下是文章导图。

腾讯红魔游戏手机6S Pro“四围”深度测评,俺双手扶墙以示敬意!


开箱&设计

纯黑的纸质包装,表面印制了很机甲的红魔LOGO图腾,看上去酷酷的,还有红魔和腾讯游戏的LOGO,仅看这包装气质就很贴合游戏玩家,不过我们更关心华丽的外表后,是否真的有内涵,嘿嘿,开箱喽。

腾讯红魔游戏手机6S Pro“四围”深度测评,俺双手扶墙以示敬意!


打开包装,第一眼看到的就是红魔6S Pro,下面的盒子里是保护套和说明书,然后是红色的Type-C数据线及120W氮化镓充电器,这些就是红魔6S Pro的全家福啦。

腾讯红魔游戏手机6S Pro“四围”深度测评,俺双手扶墙以示敬意!


我这款是曜影黑,除此之外还有星耀白和氘锋透明版,其实我更喜欢氘锋透明版,硬核的透明后盖设计简直帅爆了,不过为了省点钱,俺还是选择了曜影黑,勤俭持家嘛,嘿嘿!

腾讯红魔游戏手机6S Pro“四围”深度测评,俺双手扶墙以示敬意!


先来看看后盖。黑色的中线沿用了红魔6的设计理念,其实仅这一条中线我就非常喜欢,相对传统的单色或彩色后盖,我觉得这种设计绝对够酷。

腾讯红魔游戏手机6S Pro“四围”深度测评,俺双手扶墙以示敬意!



中线顶部是摄相模组,其中闪光灯改造成三角型,看上去就很硬派,非常符合游戏玩家的气质。

腾讯红魔游戏手机6S Pro“四围”深度测评,俺双手扶墙以示敬意!


中下点缀了红魔的英文LOGO和品牌标识,并隐藏设计了红魔腰键。

腾讯红魔游戏手机6S Pro“四围”深度测评,俺双手扶墙以示敬意!


中线两侧采用灰色的玻璃材质,有很好的映射效果,另外搭配菱形的线条纹理,与中线相辅相成,使整个后盖的立体感很强,而且有很浓郁的科幻色彩;不过呢,玻璃后盖收集指纹的问题也确实存在。

腾讯红魔游戏手机6S Pro“四围”深度测评,俺双手扶墙以示敬意!


将手机倾斜一定角度,可以看到后盖四周都有较大的弧度,如此手机会更加贴合手部,无论是横屏或竖屏,都会有很好的握持感,毕竟,拿的稳,拿的舒服,才能保证更稳定的战斗状态!

腾讯红魔游戏手机6S Pro“四围”深度测评,俺双手扶墙以示敬意!


正面是6.8英寸的AMOLED超清电竞屏,屏幕比例是20:9,能进一步提升游戏视野,增加游戏的沉浸体验。

腾讯红魔游戏手机6S Pro“四围”深度测评,俺双手扶墙以示敬意!


屏幕分辨率为2400x1080,100%的DCI-P3广色域,对比度高达百万比一,可以说是色彩及细节的表现力都超级牛。此外,红魔6S Pro还配备DC调光和TC补帧技术,保证画面流畅性的同时,还能极大的降低眼部刺激噢。

腾讯红魔游戏手机6S Pro“四围”深度测评,俺双手扶墙以示敬意!


为了提升横屏游戏的操作体验,红魔6S Pro采用上下对称式设计理念,如此不仅保证整机的外观美感,还极大的降低了游戏时的误触现象。

腾讯红魔游戏手机6S Pro“四围”深度测评,俺双手扶墙以示敬意!


腾讯红魔游戏手机6S Pro“四围”深度测评,俺双手扶墙以示敬意!


说到误触,这块屏幕多指触控采样率高达720Hz,点击响应时间仅有7.4毫秒,体验就是,指哪打哪,出手既中!

腾讯红魔游戏手机6S Pro“四围”深度测评,俺双手扶墙以示敬意!


对于游戏手机,设计方面最牛的其实在侧面,首先顶部竟然保留了3.5毫米耳机插口,对玩家而言,好处不言而喻,比如我之前的手机只能在充电和有线耳机中选一个,这就很难受,另外蓝牙耳机的延迟问题,打游戏时真心很影响发挥。

腾讯红魔游戏手机6S Pro“四围”深度测评,俺双手扶墙以示敬意!


底部设计有Type-C充电口、外放喇叭及SIM卡槽,为什么把SIM卡槽设计在底部呢,嘿嘿,我想是为了给左右边框预留更多的按键空间吧。

腾讯红魔游戏手机6S Pro“四围”深度测评,俺双手扶墙以示敬意!


先看左侧,包含竞技键和音量调节键,另外在两者中间还有风扇的进风口。其中的竞技键能让你一键进入游戏时刻,避免宝贵的时间浪费在等待或查找的环节。

腾讯红魔游戏手机6S Pro“四围”深度测评,俺双手扶墙以示敬意!


另外一侧更有来头,包含开机键、风扇进风口以及两个触控肩键,知道嘛,这两个肩键在游戏里可是大有用处滴,它能更简单的实现多指操作,就相当于两个人操作一部手机,就问你牛不牛吧。听说有小伙伴还在屏幕上练习多指操作,不仅十分别手,而且还会占用屏幕的显示空间,嘿嘿,考虑一下红魔6S Pro吧。

腾讯红魔游戏手机6S Pro“四围”深度测评,俺双手扶墙以示敬意!


另外,设计方面,四个边都不是传统的圆角边:上下两边采用内凹设计,保证音质输出;左右两边则采用平面+定位角的设计,紧跟流行趋势的同时,方便手指定位按键。

腾讯红魔游戏手机6S Pro“四围”深度测评,俺双手扶墙以示敬意!


怎么样,红魔6S Pro这样的设计风格有没有打动你?其实我认为,热爱游戏的玩家多为实用主义,反观红魔6S Pro的各项设计,从3.5mm耳机口、到腰键、肩键及竞技键,这些都是以用为本!在此基础上,又将美感进一步提升,整体设计可以说是好看更好用。

腾讯红魔游戏手机6S Pro“四围”深度测评,俺双手扶墙以示敬意!


性能测试超能打

Yes!堆配置的时候到啦,其实,以我对红魔的了解,她一直就是个堆配狂魔,首先处理器方面,必须是今年安卓里最强的骁龙888Plus处理器,其次搭配上满血版LPDDR5运存及UFS3.1闪存,性能表现绝对NO.1!毕竟这可是最强性能三件套。且看安兔兔跑分,87万加的数据,轻松称霸跑分排行榜。

腾讯红魔游戏手机6S Pro“四围”深度测评,俺双手扶墙以示敬意!


腾讯红魔游戏手机6S Pro“四围”深度测评,俺双手扶墙以示敬意!


散热也是游戏手机的重要指标,对此红魔6S Pro同样是登峰造极,其配备了集相变散热材料、高速离心风扇、峡谷散热风道、超导铜箔、高导热凝胶、开放式屏蔽罩、复合石墨烯、VC散热片及航空铝材中框!共九层的立体多维散热系统,让热量转瞬即逝。

腾讯红魔游戏手机6S Pro“四围”深度测评,俺双手扶墙以示敬意!


其中,高速离心风扇官宣堪比F1赛车引擎,风量提升了30%!不用担心其带来的风噪问题,事实上,得益于金属上盖等设计,噪音反而下降了40%,唉,又是一代长江后浪的典范。


实际散热测试我们进行了约2个小时的游戏体验,包括王者荣耀、和平精英和原神的游戏体验,结果显示,正面累积最高温度38.6℃,背面累积最高39℃。温度和人体温度差别不大!我甚至一度怀疑,手机是不是被我捂热的,嘿嘿!

腾讯红魔游戏手机6S Pro“四围”深度测评,俺双手扶墙以示敬意!


无论是日常使用,或游戏体验,续航都是我们很看重的点,我就经常发现有小伙伴要随身配备充电宝,哼哼,有了红魔6S Pro,充电宝可以放在家里喽。

腾讯红魔游戏手机6S Pro“四围”深度测评,俺双手扶墙以示敬意!


其内置4500mAh双电芯电池,首先,超大容量保证不间断的使用体验;其次,充电分离技术,能在游戏时直接为手机供电,减少电池压力及充电发热问题;另外,双电芯供电,同样能极大的降低充电发热p。

腾讯红魔游戏手机6S Pro“四围”深度测评,俺双手扶墙以示敬意!


红魔6S Pro还配备了极速闪充技术,配合120W的氮化镓充电器,充电速度直接飞起,我们在25°的室温环境下进行了实际测试,5分钟从5%充电44%,10分钟充至72%,19分钟完成充电,这速度完全没得挑!


说到充电,就不得不提红魔的120W氮化镓充电器,它也是非常厉害滴,因为我已经入手了一个类似的,充电速度是相当的快,而且它还能为笔记本电脑、平板、游戏机等设备充电,出门只需要带一个充电器,超方便。此外,配备的充电线采用双Type-C接口,双向盲插,别提多省心了。

腾讯红魔游戏手机6S Pro“四围”深度测评,俺双手扶墙以示敬意!


红魔6S Pro搭载了第七代屏下超薄光学指纹,响应和识别速度都超级超级块,且看操作,几乎是刚刚按压到屏幕,解锁就完成了!

腾讯红魔游戏手机6S Pro“四围”深度测评,俺双手扶墙以示敬意!


我们也在不同的场景下进行了指纹识别体验,结果如下:干手识别,秒开!


湿手识别,秒开!


手部污染,秒开...


此外,其还支持心率检测,嘿嘿,熬夜玩游戏时,不妨检测一下心率,发现异常赶紧休息,毕竟,健康才是最重要的嘛。

腾讯红魔游戏手机6S Pro“四围”深度测评,俺双手扶墙以示敬意!


音效方面,红魔6S Pro采用3MIC设计,横屏游戏时,无论什么姿势握持,都不会有遮音问题,搭配双Smart-PA技术,能够展现更高的音量,并输出浑厚的低音效果,实际体验就是有如同亲临现场般的3D立体效果。

腾讯红魔游戏手机6S Pro“四围”深度测评,俺双手扶墙以示敬意!


网络方面,红魔6S Pro支持双卡双待,以及三大运营商的4G/5G网络,此外其还搭载了最强的WIFI6升级版,拥有智能调度算法,可以根据实际网络情况智能切换最佳的网络,避免因网络导致的卡顿问题。

腾讯红魔游戏手机6S Pro“四围”深度测评,俺双手扶墙以示敬意!


拍个照片美美哒

作为游戏手机,红魔6S Pro在拍照方面的理念是够用就好,后置超高清三摄镜头组,包含6400万主摄像头和800万超广角摄像头以及200万微距摄像头,这配置对比高端模组的照片效果,其实也基本是看不出差别的,当然,这是对我这样并不专业的普通用户而言啦。

腾讯红魔游戏手机6S Pro“四围”深度测评,俺双手扶墙以示敬意!


说实话,拍照对我来说主要就是工作记录,要那么高像素有何用?多说无意,还是看实拍效果吧,首先是主摄体验:

腾讯红魔游戏手机6S Pro“四围”深度测评,俺双手扶墙以示敬意!


广角体验尽收眼底。

腾讯红魔游戏手机6S Pro“四围”深度测评,俺双手扶墙以示敬意!


微距体验之蟋蟀的帅!

腾讯红魔游戏手机6S Pro“四围”深度测评,俺双手扶墙以示敬意!


最后夜景表现也十分出色,几乎没有发现明显噪点。

腾讯红魔游戏手机6S Pro“四围”深度测评,俺双手扶墙以示敬意!


游戏手机的游戏体验

跑分排行NO.1的配置,游戏体验可想而知,But,红魔怎么可能仅满足于此!她还和腾讯进行了深度合作,要知道,“腾讯红魔游戏手机6S Pro”其中的腾讯两字可不是随便就能加上去的!它给我们带来了腾讯的SolarCore3.1游戏引擎。

腾讯红魔游戏手机6S Pro“四围”深度测评,俺双手扶墙以示敬意!


由此,红魔6S Pro就能够针对游戏帧数进行软硬件协同优化,让帧数更加均匀稳定,从而使游戏画面顺滑流畅。ps 科普时间:游戏时的平均帧数只是游戏性能表现的一部分,如果帧数忽高忽低,虽然平均帧数很低,但游戏体验依然会很差!所以,帧数的稳定不波动对实际体验来讲,更为重要。

腾讯红魔游戏手机6S Pro“四围”深度测评,俺双手扶墙以示敬意!


在此之外,红魔6S Pro还能智能识别场景,在不同的游戏帧率模式下,定制相应的软硬件协同策略,使手机运行各种游戏时,都能稳定流畅。多说无益,我们马上进入游戏。

腾讯红魔游戏手机6S Pro“四围”深度测评,俺双手扶墙以示敬意!


首先是王者荣耀,开启极致画质后,整个游戏环节流畅自如,另外,得益于,腰键的屏外操作,轻松拿下战局的胜利!哈哈哈~

腾讯红魔游戏手机6S Pro“四围”深度测评,俺双手扶墙以示敬意!


游戏过程的帧数也是相当稳定,几乎一直保持在60Hz的帧率,稳如老狗!此外,CPU使用率仅有15%左右。

腾讯红魔游戏手机6S Pro“四围”深度测评,俺双手扶墙以示敬意!


和平精英是我的最爱啦,游戏时,左侧肩键我设置成了发射,右侧肩键设为开镜!如此的多指操作,让我的钢枪实力瞬间倍增!再也不用苟成伏地魔啦哈哈,此外,压枪的实力也增强了许多,同玩的小伙伴甚至开始劝我改行主播啦~咳咳,低调,低调,这就是一般操作而已嘛。

腾讯红魔游戏手机6S Pro“四围”深度测评,俺双手扶墙以示敬意!


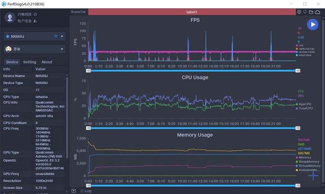
在满效果的和平精英游戏时,依然有完美的流畅体验,帧数表现同样稳定,基本维持在40Hz左右,CPU使用率和王者荣耀基本相符,都是15%左右。

腾讯红魔游戏手机6S Pro“四围”深度测评,俺双手扶墙以示敬意!


最后,体验游戏圈的超级大作原神!因为之前的手机几乎无法运行这款游戏,所以这算是我第一次玩原神了,老规矩,拉满画质,整体体验竟然还是能达到很流畅的地步,我决定,测评结束后,我要深度的体验原神一番。

腾讯红魔游戏手机6S Pro“四围”深度测评,俺双手扶墙以示敬意!


原神的帧数基本是在30左右,同场景内基本能保持稳定,但在切换场景时会有一定振幅,对此我也咨询了游戏圈的大佬,据说,这样的帧数表现已经很牛X了,你就偷着乐吧!这...大佬,我真不是想拉仇恨噢。

腾讯红魔游戏手机6S Pro“四围”深度测评,俺双手扶墙以示敬意!


除了游戏时的畅爽体验,红魔6S Pro在游戏前的准备阶段也有相当多的优化,首先,我们可以使用电竞键一键进入游戏大厅,尽快选择并进入游戏,避免小伙伴们的等待时长~

腾讯红魔游戏手机6S Pro“四围”深度测评,俺双手扶墙以示敬意!


其次,超能基地内,不仅可以查看精彩时刻,还有投屏、插件及教学资源,这其中最强的要属插件库了,包含随心换键、侦察模式、长按辅助、连点辅助、准星辅助等各种插件,好吧,我终于也当上了一回氪金用户,对不起了普通玩家!

腾讯红魔游戏手机6S Pro“四围”深度测评,俺双手扶墙以示敬意!


腾讯红魔游戏手机6S Pro“四围”深度测评,俺双手扶墙以示敬意!


另外,魔姬播报就很好玩啦,不仅播报声音很魔性,而且其包含复活倒计时、红蓝BUFF提醒、龙王主宰暴君刷新提醒,以及决赛圈提醒,这妥妥的职业选手技能啊!

腾讯红魔游戏手机6S Pro“四围”深度测评,俺双手扶墙以示敬意!


游戏手机的系统体验

对红魔游戏手机,有些小伙伴或许还比较陌生,尤其是没用过她的操作系统,担心使用不习惯,下面俺就来给大家讲讲红魔的Red Magic OS 4.5系统。

腾讯红魔游戏手机6S Pro“四围”深度测评,俺双手扶墙以示敬意!


Red Magic OS 4.5是基于安卓11深度定制的手机系统,整体轻量化,避免繁琐的形式影响使用体验,因此,只要你使用过安卓手机,就能很快上手。因为是游戏手机,当然会有关于游戏的深度定制,比如之前测评聊过的游戏空间、游戏助手等。

腾讯红魔游戏手机6S Pro“四围”深度测评,俺双手扶墙以示敬意!


操作方面,系统支持导航键和全面屏手势操控,其中手持操控和其他品牌几乎完全一致,上手难度0!当然手持操控也可以根据自身喜好进行设置,比如底部两侧上划启动语音助手我觉得就很方便。

腾讯红魔游戏手机6S Pro“四围”深度测评,俺双手扶墙以示敬意!


说到语音助手,除了手势唤醒,其还支持语音唤醒、电源键唤醒、耳机唤醒。在实际体验中,小牛也非常给力,日常使用的短语完全没有出错现象,当然,复杂的问题和其他的语音助手一样,也会犯难哒。

腾讯红魔游戏手机6S Pro“四围”深度测评,俺双手扶墙以示敬意!


进入手机主界面,是红魔深度定制的UI,包含游戏时长、内存空间、电量信息、心率及风扇控制模块,整体为提升游戏体验而成,但也可以根据个人喜好随心移动或删除。

腾讯红魔游戏手机6S Pro“四围”深度测评,俺双手扶墙以示敬意!


红魔6S Pro的负一屏同样包含智慧服务,比如快捷支付的扫一扫和付款码,乘坐公交的公交查询及乘车码,另外还包含快递、外卖等服务,便捷体验超爽。

腾讯红魔游戏手机6S Pro“四围”深度测评,俺双手扶墙以示敬意!


应用双开对很多小伙伴还是蛮有用处的,比如我就喜欢把工作和生活的社交账号区分开,有了应用双开,一部手机两套社交帐号,完美,而且日常使用也非常流畅,毫无卡顿感。

腾讯红魔游戏手机6S Pro“四围”深度测评,俺双手扶墙以示敬意!


红魔投屏,一个让手机秒变主机的神奇功能!手机当作手柄,看着电视打游戏,想想就觉很刺激,而且红魔投屏还支持多种投屏方式,如USB投屏、无线投屏、HDMI投屏以及DP投屏,几乎覆盖了有所显示设备,只要你敢想,咱们就敢玩,hiahiahia~

腾讯红魔游戏手机6S Pro“四围”深度测评,俺双手扶墙以示敬意!


分屏模式很适用这种强大的手机,比如之前我玩游戏,还想通过分屏看视频或聊天,但手机性能带不动就很难受,而在红魔6S Pro的体验过程,我发现分屏毫无压力,加上6.8英寸大屏,体验就一个字,爽!

腾讯红魔游戏手机6S Pro“四围”深度测评,俺双手扶墙以示敬意!


万万没想到的是,分屏模式和自由窗口相互搭配,竟然能够同时使用三个APP,当然,很少玩家会这么玩。开启自由窗口的方式也超简单,三指上划即可,此外,其还支持无级调节大小,可见红魔对系统的要求也是非常高滴。

腾讯红魔游戏手机6S Pro“四围”深度测评,俺双手扶墙以示敬意!


云时代的Red Magic OS 4.5当然有云功能,其内置了5G的云存储空间,支持联系人、信息、笔记本、日历的云同步,保证重要信息永不丢失。对于容量,这5个G完全能够满足以上功能的同步需求,但如果有相册同步需求,也支持付费扩容,这也是所有厂家的云空间模式吧。

腾讯红魔游戏手机6S Pro“四围”深度测评,俺双手扶墙以示敬意!


怎么样,经过俺的介绍,是不是发现Red magic os 4.5真心很好用啊,反正我第一次使用时,几乎只用了1个小时,就有种得心应手的感觉,而且类似双开、分屏等进阶操控的体验也都十分完美,所以完全可以放下包袱,只要你相中这款手机,就可以大胆的买买买啦!

腾讯红魔游戏手机6S Pro“四围”深度测评,俺双手扶墙以示敬意!


说到价格,我还有个新发现,在相同配置下,红魔6S Pro作为升级款,价格竟然依然和红魔6 Pro相同,别人家都是换代不换价,红魔竟然升级也不换价,小伙伴们走一波666,以表敬意!

腾讯红魔游戏手机6S Pro“四围”深度测评,俺双手扶墙以示敬意!


总结

总得来看,这款腾讯红魔游戏手机6S Pro真心可以用强大来形容!从设计到性能都达到了极致的表现,加上深度定制的安卓系统,游戏体验堪称完美!

腾讯红魔游戏手机6S Pro“四围”深度测评,俺双手扶墙以示敬意!


但是我觉得依然有提升的空间,比如竞技键/肩键/腰键这三个额外的功能按键,功能都是围绕游戏使用的,是否能开发出更广泛的应用呢,比如竞技键静音、肩键拍摄、腰键下拉菜单等等,相信如果能实现,会有更多的受众用户,而非主要面向游戏用户。

腾讯红魔游戏手机6S Pro“四围”深度测评,俺双手扶墙以示敬意!


好啦,对红魔6S Pro的测评就到此结束了,喜欢俺的测评欢迎关注哦,我是闪电,下期再见。

腾讯红魔游戏手机6S Pro“四围”深度测评,俺双手扶墙以示敬意!


高级模式
星空(中国)精选大家都在看24小时热帖7天热帖大家都在问最新回答

针对ZOL星空(中国)您有任何使用问题和建议 您可以 联系星空(中国)管理员查看帮助  或  给我提意见

快捷回复 APP下载 返回列表