我可以: 邀请好友来看>>
ZOL星空(中国) > 硬件星空(中国) > 硬件综合讨论星空(中国) > DIY与攒机星空(中国) > 担心水冷漏液?不存在的,堡垒240RGB防漏液和神光同步我全都要
帖子很冷清,卤煮很失落!求安慰
返回列表
签到
手机签到经验翻倍!
快来扫一扫!

担心水冷漏液?不存在的,堡垒240RGB防漏液和神光同步我全都要

153浏览 / 1回复

科技鸿观

科技鸿观

0
精华
76
帖子

等  级:Lv.4
经  验:2152
  • Z金豆: 317

    千万礼品等你来兑哦~快点击这里兑换吧~

  • 城  市:山东
  • 注  册:2019-11-21
  • 登  录:2025-05-18
  • 身份验证
发表于 2020-04-03 11:02:21
电梯直达 确定
楼主

前段时间刚狠下心组了一台主机,拍了个小视频发了条朋友圈,酷炫的灯效给朋友们都羡慕的不得了。本来心想也不玩啥游戏,加上AMD R5 2700这颗CPU的发热量也不是很大,搭配了4个散热风扇完全应付的过来。

担心水冷漏液?不存在的,堡垒240RGB防漏液和神光同步我全都要


所以当时朋友问我上水冷了吗,我还回复他说没啥必要。2700自带的AMD风扇就不错,没想着换。

担心水冷漏液?不存在的,堡垒240RGB防漏液和神光同步我全都要


AMD这个原装风扇也带一圈红灯,logo的AMD白灯看着也挺顺眼。不过既然主板支持神光同步也上了3个ARGB风扇不搞个ARGB水冷确实有点难受,终于没有忍住还是剁了手。

担心水冷漏液?不存在的,堡垒240RGB防漏液和神光同步我全都要


管不住自己的右手又点开了万恶的狗东搜水冷,第一条是九州风神的堡垒240,刚好配上我的魔方310机箱,组个全家桶算了。不过封面是不带RGB灯效的,点进去还有一款支持ARGB的幻彩版,几经比对直接拿下,来看看这款水冷到底咋样吧。

担心水冷漏液?不存在的,堡垒240RGB防漏液和神光同步我全都要


堡垒240的包装风格比较清新讨喜,封面是水冷的渲染图。“Anti-Leak Tech Inside”是全新的动态平衡防漏液技术标识,这九州风神的一项专利技术,很大程度上解决了水冷漏液的问题。支持RAZER CHROMA 幻彩灯光技术,与华硕、技嘉、微星、华擎主板都可以兼容。

担心水冷漏液?不存在的,堡垒240RGB防漏液和神光同步我全都要


打开包装盒后,顶层覆盖了一块比较厚的缓冲泡棉,水冷以及风扇等配件都被放在了特制的纸盒模具里,保护性非常到位。

担心水冷漏液?不存在的,堡垒240RGB防漏液和神光同步我全都要


冷头的外部材质好像是塑料的,但是质感有点类似铝合金,正面没点亮时可以看到镜面电镀透光片设计,为了防止刮花还贴了膜。

担心水冷漏液?不存在的,堡垒240RGB防漏液和神光同步我全都要


供电接口和灯光接口均为3针插头,冷头也是支持ARGB灯效的。

担心水冷漏液?不存在的,堡垒240RGB防漏液和神光同步我全都要


底面为大面积的纯铜散热底座,出厂已经涂好了散热硅脂,省的自己买了。

担心水冷漏液?不存在的,堡垒240RGB防漏液和神光同步我全都要


侧面的进出水管也是支持旋转的,安装时可以更加灵活的调节体位。

担心水冷漏液?不存在的,堡垒240RGB防漏液和神光同步我全都要


水管的材质用料也非常扎实,外层采用了编制材料包裹,作用应该是提升水管的使用寿命,减缓老化。

担心水冷漏液?不存在的,堡垒240RGB防漏液和神光同步我全都要


堡垒240的冷排体积为282×120×27 mm,可以安装两枚120mm散热风扇,适合安装在主流的中塔机箱和部分小机箱内。大面积的散热鳍片可以提升散热效率,鳍片材质应该是铝制的,应该是比较软,一定要注意不要磕碰。

担心水冷漏液?不存在的,堡垒240RGB防漏液和神光同步我全都要


此处为堡垒240RGB V2的泄压设计,也就是前边提到的动态平衡防漏液技术。通过设置泄压囊,在内部冷排内部压力过大时经过泄压囊平衡压力,防止冷排漏液。

担心水冷漏液?不存在的,堡垒240RGB防漏液和神光同步我全都要


担心水冷漏液?不存在的,堡垒240RGB防漏液和神光同步我全都要


标配的两枚120mm静音风扇看起来应该跟我装机用的魔影风扇差不多,只不过换成了九州风神的logo面具脸,支持PWM智能调控。

担心水冷漏液?不存在的,堡垒240RGB防漏液和神光同步我全都要


担心水冷漏液?不存在的,堡垒240RGB防漏液和神光同步我全都要


线材方面配置的也很齐全,跟魔影风扇的配件基本上一致,延长线,控制线,风扇集线器和灯光集线器各一个。

担心水冷漏液?不存在的,堡垒240RGB防漏液和神光同步我全都要


担心水冷漏液?不存在的,堡垒240RGB防漏液和神光同步我全都要


安装配件准备的也非常到位,各类主板型号一应俱全,说明书上也给了非常详细的安装方法,直接照着傻瓜式操作即可。

担心水冷漏液?不存在的,堡垒240RGB防漏液和神光同步我全都要


比较爽的是这次风扇的安装不再是自攻螺丝,换成了长螺丝,上次那自攻螺丝干断了我一个螺丝刀,差点没把我手磨出泡。

安装过程这里就不再啰嗦了,直接看装机效果吧!

担心水冷漏液?不存在的,堡垒240RGB防漏液和神光同步我全都要


担心水冷漏液?不存在的,堡垒240RGB防漏液和神光同步我全都要


担心水冷漏液?不存在的,堡垒240RGB防漏液和神光同步我全都要


通电点亮后,冷头的灯亮起后可以看到九州风神的面具脸logo显现出来,非常酷炫。12颗ARGB灯珠,1680万真彩色的显示效果很细腻。

担心水冷漏液?不存在的,堡垒240RGB防漏液和神光同步我全都要


担心水冷漏液?不存在的,堡垒240RGB防漏液和神光同步我全都要


冷头采用了一个三相马达,陶瓷轴承轴心,噪音非常低,原来还觉得AMD的原装风扇挺好看,现在觉得还是水冷更香啊。

担心水冷漏液?不存在的,堡垒240RGB防漏液和神光同步我全都要


简单用娱乐大师搞了一下压力测试,之前没有换水冷时,在原装风扇的加持下CPU温度为55度。

担心水冷漏液?不存在的,堡垒240RGB防漏液和神光同步我全都要


换上堡垒240RGB后进行压力测试,温度为48度,效果还是比较明显的。

担心水冷漏液?不存在的,堡垒240RGB防漏液和神光同步我全都要


担心水冷漏液?不存在的,堡垒240RGB防漏液和神光同步我全都要


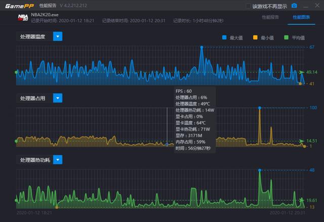
COD16和NBA2k20游戏实测,这两款游戏的处理器占用都不算高,一个小时以上的游戏时间平均温度都在42度左右。

担心水冷漏液?不存在的,堡垒240RGB防漏液和神光同步我全都要


此前采用风冷的处理器温度基本平均为49度左右,基本跟娱乐大师的测试结果吻合了。

担心水冷漏液?不存在的,堡垒240RGB防漏液和神光同步我全都要


担心水冷漏液?不存在的,堡垒240RGB防漏液和神光同步我全都要


九州风神堡垒240总体上来说是一款性价比很高的水冷散热,支持AMD和Intel双平台,可以满足大部分用户的安装需求。神光同步灯效显示效果绚丽细腻,即使不支持ARGB的主板也可以通过控制器切换多种灯光显示效果。做工方面整体还是比较出色的,动态平衡防漏液技术的加持,让你也没有了后顾之忧


评分:+Z金豆 5  已有 1人参与评分

【上海牛大】

【上海牛大】


精华

帖子

等  级:Lv.9
经  验:51105
发表于 2020-04-03 12:59:42 1楼
九州风神的水冷如果漏液 造成其它配件烧坏了 厂家包赔的吧

评分:+经验 5  已有 1人参与评分

展开
《小石潭记》中作者怎么写潭水清澈的?《小石...
返回列表
高级模式
星空(中国)精选大家都在看24小时热帖7天热帖大家都在问最新回答

针对ZOL星空(中国)您有任何使用问题和建议 您可以 联系星空(中国)管理员查看帮助  或  给我提意见

快捷回复 APP下载 返回列表