我可以: 邀请好友来看>>
ZOL星空(中国) > 硬件星空(中国) > 硬件综合讨论星空(中国) > DIY与攒机星空(中国) > 特殊行情下i5-12400装机要怎么搭配,搭配RTX3050甜品卡装机实测
帖子很冷清,卤煮很失落!求安慰
返回列表
签到
手机签到经验翻倍!
快来扫一扫!

特殊行情下i5-12400装机要怎么搭配,搭配RTX3050甜品卡装机实测

282浏览 / 4回复

技飞狗跳

技飞狗跳

3
精华
374
帖子

等  级:Lv.6
经  验:11882
  • Z金豆: 2803

    千万礼品等你来兑哦~快点击这里兑换吧~

  • 城  市:广东
  • 注  册:2013-08-26
  • 登  录:2025-06-12
发表于 2022-02-28 17:04:10
电梯直达 确定
楼主

不用刻意提醒,大部分电脑DIY玩家也都应该知道,RTX30系显卡发布距今已经有一年半的时间,遗憾的是,很多玩家依然没能等到在心仪的价位入手看中的显卡。而最近,显卡市场行情的走势,似乎让他们再一次看到了希望…

与此同时,一款定位入门级的光追游戏显卡RTX3050也悄然上市,无奈的是被活跃在直播间的装机大佬们直接定义为智商检测显卡,也鲜有人推荐装机。那么,与其空等,不如上手一片RTX3050大将OC显卡装个机过渡一下。

特殊行情下i5-12400装机要怎么搭配,搭配RTX3050甜品卡装机实测


配置清单:i5-12400处理器,微星MAG B660M MORTAR WIFI DDR4主板,影驰Geforce RTX 3050 大将OC显卡,影驰HOF Pro RGB DDR4-3600MHz 8G*2内存条,影驰HOF Pro20 1T M.2 SSD固态,九州风神AK620风冷散热,安钛克DF700 Flux中塔机箱,影驰电竞大师GL650金牌全模组电源...不算不知道,一算吓一跳,这配置都要7K多了,仅供参考吧!不过显卡后期升级空间还是不错的。

特殊行情下i5-12400装机要怎么搭配,搭配RTX3050甜品卡装机实测


黑色主色调下的整机效果质感还不错

特殊行情下i5-12400装机要怎么搭配,搭配RTX3050甜品卡装机实测



特殊行情下i5-12400装机要怎么搭配,搭配RTX3050甜品卡装机实测


点亮主机,并不丰富的RGB灯效也能给你的游戏娱乐生活带来不错的氛围(灯效可关)

特殊行情下i5-12400装机要怎么搭配,搭配RTX3050甜品卡装机实测



特殊行情下i5-12400装机要怎么搭配,搭配RTX3050甜品卡装机实测


配件点评

今天的主角,影驰Geforce RTX 3050大将OC显卡。正如很多玩家说道的那样,甜品级定位的RTX3050显卡,在购买时也选择品牌商同样甜品定位的显卡即可,今天选择的3050大将OC显卡就正好是这样的存在(我肯定不会承认是因为兜里不厚实)。影驰将系列枪元素外包装设计元素在RTX3050显卡上继续延展,整体低调又不失炫酷、

特殊行情下i5-12400装机要怎么搭配,搭配RTX3050甜品卡装机实测


3050大将OC显卡采用影驰黑铳E散热器,双风扇设计,支持智能启停,267*120*45mm的三围也让它可以具备更好的安装兼容性。大面积镂空金属背板,给PCB提供强有力的保护的同时也能更好的辅助散热。

特殊行情下i5-12400装机要怎么搭配,搭配RTX3050甜品卡装机实测



特殊行情下i5-12400装机要怎么搭配,搭配RTX3050甜品卡装机实测


配置方面,RTX 3050 大将OC采用GA106-150核心,2560个CUDA流处理器,加速频率1822MHz,显卡搭载了8G的GDDR6显存,显存频率14Gbps,显存位宽128bit,4相核心供电,TGP功耗130W,支持PCIe 4.0协议,单8pin外接供电设计,支持英伟达最新的RTX光追、DLSS和Reflex等技术;

特殊行情下i5-12400装机要怎么搭配,搭配RTX3050甜品卡装机实测


视频接口方面,依然是我们熟悉的RTX30系标配:3个DP1.4a和一个HDMI 2.1的接口;

特殊行情下i5-12400装机要怎么搭配,搭配RTX3050甜品卡装机实测


本着买新不买旧的原则,12代酷睿i5-12400处理器直接安排上,6核12线程设计,没有小核“烦恼”,基础频率2.5GHz,最高睿频4.4GHz,全核最高睿频4.0GHz,拥有18M的三级缓存和7.5M的二级缓存,功耗65W,搭载英特尔 UHD 730 显卡...

特殊行情下i5-12400装机要怎么搭配,搭配RTX3050甜品卡装机实测


主板方面,为了控制内存预算,选择的是微星MAGB660M MORTAR WIFI DDR4主板。

特殊行情下i5-12400装机要怎么搭配,搭配RTX3050甜品卡装机实测


不论包装还是主板外观基本都与DDR5的迫击炮风格一致,同样也是微星“军火库”的重要成员。M-ATX规格,大面积金属散热马甲的配置表明用料方面的绝对豪华,马甲上一些线条元素的加入,让整块主板更加灵动;

特殊行情下i5-12400装机要怎么搭配,搭配RTX3050甜品卡装机实测


4条单边卡扣设计的DDR4内存插槽,最高可支持DDR4-4800MHz内存频率,最大支持内存容量为128G。两个M.2硬盘接口均自带散热马甲,并支持PCIE Gen4 x4的传输协议,可以达到64Gbps的传输速度,6个SATA硬盘接口则为SATA 3.0传输协议,可以达到6Gbps/s的传输速度;

特殊行情下i5-12400装机要怎么搭配,搭配RTX3050甜品卡装机实测


显卡插槽方面,近CPU侧的PCIE插槽采用了金属外壳加固,支持PCIE4.0x16的传输协议,另外两个PCIE插槽一个为PCIE 3.0 x16另一个为PCIE 3.0 x1,在保证性能发挥的同时还兼顾了主板的拓展能力;

特殊行情下i5-12400装机要怎么搭配,搭配RTX3050甜品卡装机实测


主板I/O接口提供了一个USB 3.2 Gen 2x2 20Gbps Type-C、三个USB 3.2 Gen 2 10Gbps Type-A、四个USB 2.0 Type-A、一个DP1.4、一个HDMI 2.1一个2.5G LAN网口、两个WIFI天线接口以及一组音频接口,一体式白色I/O挡板颜值在线的同时还省心。

特殊行情下i5-12400装机要怎么搭配,搭配RTX3050甜品卡装机实测


拆掉主板装甲,可以清楚的看到主板上元器件的全貌。供电方面,主板采用12+1+1相设计,外接供电方面则是采用双8pin的设计,也让这块主板具备搭载更强的12代酷睿处理器的能力。

特殊行情下i5-12400装机要怎么搭配,搭配RTX3050甜品卡装机实测


内存方面选择的是影驰HOF Pro RGB DDR4-3600MHz8G*2内存,支持四大主板厂商灯控同步管理,性能方面同样有着不俗的表现。

特殊行情下i5-12400装机要怎么搭配,搭配RTX3050甜品卡装机实测


硬盘方面则是选择了支持pcie4.0的HOF Pro20 1T M.2 SSD固态硬盘,颜值、读写性能均是时下顶流。

特殊行情下i5-12400装机要怎么搭配,搭配RTX3050甜品卡装机实测


机箱方面,颜值和性价比都是当下组装电脑选购配件时重点,虽然RTX3050显卡散热压力一般,但是考虑到12400+B660平台的升级潜力,机箱方面我们选择的是搭载了安钛克专属特殊风流架构系统Flux平台的Antec风行者DF700 机箱。

特殊行情下i5-12400装机要怎么搭配,搭配RTX3050甜品卡装机实测


DF 700 FLUX机箱在颜值与用料方面都绝对在线,中塔钢化玻璃侧透设计,也能充分展示机箱内部配件的颜值。机箱内最多支持安装9把风扇,前面板自带3把ARGB风扇,尾部为一颗12CM无光高风量风扇,并附赠了一把无光高风量反转风扇。机箱内部空间充足,CPU散热限高175mm,显卡限长405mm,支持ATX电源,自带机箱风扇灯控HUB,这堆料和设计可谓是很有诚意了;

特殊行情下i5-12400装机要怎么搭配,搭配RTX3050甜品卡装机实测


机箱前面板采用类似时空扭痕设计,在保证质感的同时还能提供良好的散热风道,大大缓解了机箱内部的积热问题,9个风扇位也提高了机箱散热的扩展潜力,同时在背面的电源仓位置处也有开孔设计,内部贴着的磁吸防尘网也不会干扰通风效率。

特殊行情下i5-12400装机要怎么搭配,搭配RTX3050甜品卡装机实测


电源方面,综合考虑整机配置,选择了极具性价比的影驰电竞大师GL 650金牌全模组电源。650W的容量,再加上80Plus金牌认证,既能保障配件高效稳定的运行,也预留了不错的升级空间。

特殊行情下i5-12400装机要怎么搭配,搭配RTX3050甜品卡装机实测


散热方面则兼顾性能和低成本,再次选择了九州风神AK620(冰立方)散热器

特殊行情下i5-12400装机要怎么搭配,搭配RTX3050甜品卡装机实测


不带小核的12代12400其实散热压力很小,而冰立方风冷理论最高260W的散热能力即便是用来搭配i5-12600K也能安心应对;AK620是一款双塔风冷,但是完全没有之前印象中双塔风冷笨重的个头,创新的矩阵式鳍片组、网格装饰顶盖以及方形包胶减震设计的风扇等元素的设计,棱角分明的同时也质感满满,颜值上乘。

特殊行情下i5-12400装机要怎么搭配,搭配RTX3050甜品卡装机实测


两把无灯FK120风扇,搭载FDB静音轴承,同时还支持智能调控。风扇采用模块化包胶减震设计,保障风扇低噪运行的同时搭配矩阵式设计的散热鳍片,让散热器整体整体外观更加棱角分明,质感满满。对内存和主板的兼容性方面,也非常友好。

特殊行情下i5-12400装机要怎么搭配,搭配RTX3050甜品卡装机实测


性能实测

鲁大师整机测试,整机得分124W分,显卡得分29.6W分;

特殊行情下i5-12400装机要怎么搭配,搭配RTX3050甜品卡装机实测


特殊行情下i5-12400装机要怎么搭配,搭配RTX3050甜品卡装机实测


FurMark显卡烤机测试,室温27°,烤机35min,3050大将OC显卡温度稳定在64℃左右,功耗约为125W左右。由此可见,3050显卡功耗跟散热压力都相对较小。

特殊行情下i5-12400装机要怎么搭配,搭配RTX3050甜品卡装机实测


3D Mark测试,在Time Spy项目中显卡测试得分6236分,Fire Strike项目中显卡测试得分为16140分,在Fire Strike Extreme项目测试中得分7440分,在Port Royal 光追性能测试中,显卡得分3563分;

特殊行情下i5-12400装机要怎么搭配,搭配RTX3050甜品卡装机实测


在Time Spy 压力测试中,循环测试20次后,整机测试通过率为98.9%;

特殊行情下i5-12400装机要怎么搭配,搭配RTX3050甜品卡装机实测


使用PC Mark进行整机基准性能测试,整机测试得分7116分,常用基本功能测试得分10137分,生产力测试得分10184分,数位内容创作测试得分9476分

特殊行情下i5-12400装机要怎么搭配,搭配RTX3050甜品卡装机实测


接着使用PC Mark Extended进行测试,整机得分8143分,常用基本功能测试得分10089分,生产力测试得分10335分,数位内容创作测试得分9471分,游戏性能得分12032分;

特殊行情下i5-12400装机要怎么搭配,搭配RTX3050甜品卡装机实测


在GeekBench 5 显卡基准测试中,这片3050大将OC最终得分为72880分;

特殊行情下i5-12400装机要怎么搭配,搭配RTX3050甜品卡装机实测


使用Superpositiion DX测试显卡的1080P光追渲染测试,测试得分10930分;

特殊行情下i5-12400装机要怎么搭配,搭配RTX3050甜品卡装机实测


AIDA 64内存测试,开启XMP并将Gear分频设置设为自动时,测试结果为50708/47275MB/s的读写速度,47508MB/s的复制速度,71.6ns的延时

特殊行情下i5-12400装机要怎么搭配,搭配RTX3050甜品卡装机实测


将Gear分频设置锁定为Gear 1后再次测试,测试结果为50911/48227MB/s的读写速度,47265MB/s的复制速度,68.6ns的延时

特殊行情下i5-12400装机要怎么搭配,搭配RTX3050甜品卡装机实测


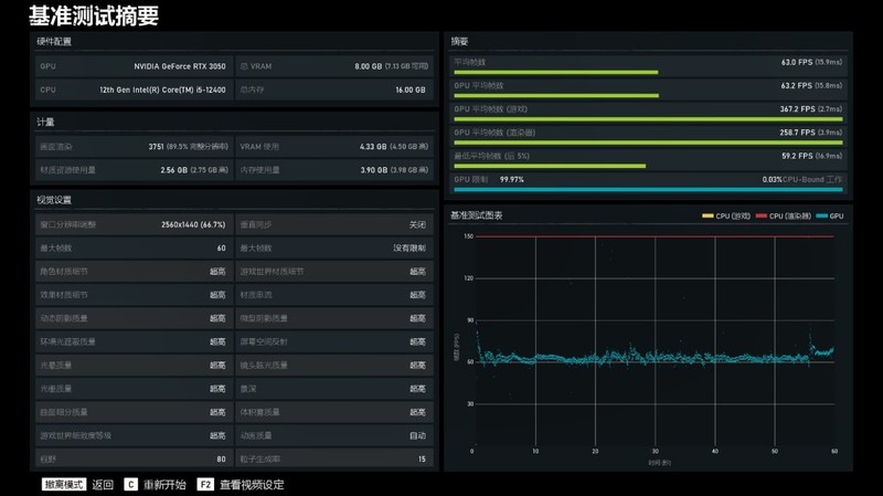
3A大作《战争机器5》游戏基准测试,在超高画质时,2K分辨率下,游戏平均帧率为63FPS,保持画质不变,将分辨率降低到1080P后,游戏平均帧率提升到82.8FPS;

特殊行情下i5-12400装机要怎么搭配,搭配RTX3050甜品卡装机实测


特殊行情下i5-12400装机要怎么搭配,搭配RTX3050甜品卡装机实测


《古墓丽影·暗影》光追游戏测试,将画质设为超高,DLSS设为超级性能,分辨率设为2K,开启超高挡位光追进行测试,游戏平均帧率为88FPS,保持画质、DLSS与光追设置不变,将分辨率降低到1080P时,游戏的平均帧率能达到110FPS;

特殊行情下i5-12400装机要怎么搭配,搭配RTX3050甜品卡装机实测


特殊行情下i5-12400装机要怎么搭配,搭配RTX3050甜品卡装机实测


在《绝地求生PUBG》的实际测试中,将可视距离、材质与抗锯齿的画质设为超高,其他画质项目设置保持为非常低,2K分辨率下,游戏帧率在128FPS左右,保持画质不变,分辨率降低到1080P时,游戏帧率能提升到176FPS;

特殊行情下i5-12400装机要怎么搭配,搭配RTX3050甜品卡装机实测


特殊行情下i5-12400装机要怎么搭配,搭配RTX3050甜品卡装机实测


《彩虹六号·围攻》基准测试,将画质设为超高,2K分辨率下,游戏平均帧率为201FPS,保持画质不变,将分辨率降低到1080P时,游戏平均帧率可以达到300FPS;

特殊行情下i5-12400装机要怎么搭配,搭配RTX3050甜品卡装机实测


特殊行情下i5-12400装机要怎么搭配,搭配RTX3050甜品卡装机实测


极限竞速·地平线5》基准测试中,将画质设为极端画质,2K分辨率下,游戏平均帧率为46FPS,保持画质不变,将分辨率降低到1080P时,游戏帧率可以达到55FPS;

特殊行情下i5-12400装机要怎么搭配,搭配RTX3050甜品卡装机实测


特殊行情下i5-12400装机要怎么搭配,搭配RTX3050甜品卡装机实测


装机点评

英特尔12代酷睿i5-12400就配个RTX3050显卡,还爽完四年,这是瞧不起谁呢?首先声明,绝无此意,一方面时下显卡行情扑朔迷离,与其去操心是不是买贵了或者总做着买一片原价中高端30系显卡的梦,还真不如选择RTX3050这个被定为为真·入门级别光追显卡,溢价少,后续等行情稳定在升级显卡代价也低;另一方面,实测表明,RTX3050显卡虽然段位地,但是搭配12代酷睿i5,生产力也不错,而游戏大作方面,1080P爽玩又或者部分游戏2K分辨率下畅玩,基本问题不大;

微星B660M MORTAR WiFi DDR4迫击炮主板和DDR5版本售价差距很小,但是对比DDR5内存,DDR4的价位明显要低上不少,特别是对于习惯“捡垃圾”的玩家来讲,D4版本的B660主板明显会更受欢迎。扎实的用料和给力的供电设计,也让这片B660主板可以适配更高阶的12代i7甚至是i9处理器(当然,不带K的才有性价比);

预算七八千块,只能上个RTX3050显卡,是不是傻?假定显卡不变,板U等其他配置确实都有不错的下探空间,如果考虑隔壁AMD平台甚至会更便宜,但电子数码产品购买一贯都有买新不买旧的传统,而且相比较而言,12代酷睿平台性能还是具备一定优势,而且也有能力适配更高阶的显卡,只是当前行情下,要不要咬牙上中高端的显卡,可能真的需要三思而后行。


评分:+Z金豆 5  已有 1人参与评分

评分 收藏 +1

思多雅天行健

思多雅天行健


精华

帖子

等  级:Lv.10
经  验:186767
发表于 2022-02-28 17:24:55 1楼

支持测试与分享

【上海牛大】

【上海牛大】


精华

帖子

等  级:Lv.9
经  验:51105
发表于 2022-03-01 11:24:25 2楼
甜品 目前不够甜

秦岭淮河以南

秦岭淮河以南


精华

帖子

等  级:Lv.8
经  验:47396
发表于 2022-03-01 16:40:03 3楼
帮顶了!!

﹣幻影ゆ﹒

﹣幻影ゆ﹒


精华

帖子

等  级:Lv.9
经  验:88868
发表于 2022-03-01 22:13:02 4楼

经济配置七八千还是可以12400+3060的

I5 12400F 散片 搭 微星 MAG B660M MORTAR WiFi¥2169.00 选择B560和套餐8选项

超频三 东海R4000 ARGB CPU散热器¥89.00 京东

阿斯加特 8G 3000频率 DDR4 台式机内存条¥169.00X2=338.00京东秒杀价

微星 3060 2X 万图师 ¥3899.00淘

铠侠(原东芝存储)500GB NVMe M.2接口固态硬盘 M.2 ¥349.00 猫优惠价

酷冷至尊G600金牌电源¥369.00 京东

先马 平头哥M2 机箱¥99.00京东优惠价

¥7312.00


高级模式
星空(中国)精选大家都在看24小时热帖7天热帖大家都在问最新回答

针对ZOL星空(中国)您有任何使用问题和建议 您可以 联系星空(中国)管理员查看帮助  或  给我提意见

快捷回复 APP下载 返回列表