我可以: 邀请好友来看>>
ZOL星空(中国) > 硬件星空(中国) > 硬件综合讨论星空(中国) > DIY与攒机星空(中国) > i5-9400F带RTX2080Ti?画面确实太美
帖子很冷清,卤煮很失落!求安慰
返回列表
签到
手机签到经验翻倍!
快来扫一扫!

i5-9400F带RTX2080Ti?画面确实太美

5597浏览 / 12回复

非玩家啊鲁

非玩家啊鲁

8
精华
276
帖子

等  级:Lv.7
经  验:15366
  • Z金豆: 1678

    千万礼品等你来兑哦~快点击这里兑换吧~

  • 城  市:广东
  • 注  册:2007-06-28
  • 登  录:2025-06-03
发表于 2020-02-05 16:53:53
电梯直达 确定
楼主
﹣幻影ゆ﹒ 把此贴设为精华,可以初步了解CPU和显卡 不同用途的性能

前言:

由于众所周知的原因,相信很多小伙伴目前应该还未上班,毕竟前天睡醒假期还剩下5天,昨天睡醒假期还有7天,今天睡醒假期还有14天。在不能出门,又闲得慌的情况下看到张大妈的啊鲁碰巧手上有几颗CPU和RTX2080Ti显卡,干脆就来测试下i5、i7、i9对工作和游戏影响有多大,做这个测试初衷是想看看Intel现在中高端处理器不再是只有超线程的差异,更有实打实的核心规格不同,更多的牙膏对我们的日常应用是否有显著的提升?

i5-9400F带RTX2080Ti?画面确实太美

i5-9400F带RTX2080Ti?画面确实太美

手上这几颗CPU分别是千元游戏神U i5 9400F,睿频4.1GHz,6核6线程,八代消费级平台旗舰i7-8700K,睿频4.7GHz,6核12线程,以及最新的第九代消费级旗舰i9-9900K,8核16线程,可惜啊鲁手上的i9 9900K不是正式版的,主频和睿频要低一点点,只有3.1GHz、4.5GHz(正式版3.6GHz、5.0GHz),不过在核心和线程数以及二三级缓存上跟正式版一致,因此也有一定的参考意义。

i5-9400F带RTX2080Ti?画面确实太美

题外话:有小伙伴可能发现i5-9400F导热材料怎么会有两种导热材料,传闻i5-9400F的P0步进版本是钎焊导热(牙膏厂自营店也悄悄做了修改),虽然这货不能超频,但钎焊导热温度更低,如果是打算入手二手i5-9400F可以问下卖家相关事宜。

i5-9400F带RTX2080Ti?画面确实太美

九代酷睿CPU的PCB相比8代变得更厚了?貌似只针对旗舰而言,i5-9400F这种在PCB厚度上和8代酷睿并没有太大区别。

处理器座驾介绍:B365、Z390

i5-9400F带RTX2080Ti?画面确实太美

i5-9400F带RTX2080Ti?画面确实太美

i5-9400F的最佳座驾就是B365了,啊鲁用的是微星MAG B365M MORTAR迫击炮主板。

i5-9400F带RTX2080Ti?画面确实太美

MATX板型,在造型和配色上和保持了MORTAR风格,迫击炮系列也是贴吧装机比较火的一个系列。

i5-9400F带RTX2080Ti?画面确实太美

6相供电设计,对于不能超频的它来说,搭载不带K的处理器已经足够。

i5-9400F带RTX2080Ti?画面确实太美

一体式I/O挡板,去年还是中高端主板专属,到了B365这一代,这设定已经开始往中端产品普及了。同样基本普及的还有后置的USB Type-C接口。

i5-9400F带RTX2080Ti?画面确实太美

显卡插槽加固

i5-9400F带RTX2080Ti?画面确实太美

EZDebug灯

i5-9400F带RTX2080Ti?画面确实太美

蠢萌的南桥散热片

i5-9400F带RTX2080Ti?画面确实太美

i5-9400F带RTX2080Ti?画面确实太美

至于i9-9900K和i7-8700K当然要上Z390了,啊鲁用的主板是微星MPG Z390 GAMING PLUS主板。

i5-9400F带RTX2080Ti?画面确实太美

既然要验证CPU对显卡的影响,显卡当然要用比较好才能得出结果,啊鲁用的显卡是微星 RTX 2080 Ti GAMING X TRIO,非公版设计,三个超大风扇,整块显卡拿在手上也是相当有分量,显卡重量为1.584kg。

i5-9400F带RTX2080Ti?画面确实太美

从侧面能看到显卡厚度目测为2.5槽,毕竟要压制消费级旗舰核心,散热规模堆起来是必须的。显卡肩部的MSI GEFORCE RTX带RGB灯效。

i5-9400F带RTX2080Ti?画面确实太美

i5-9400F带RTX2080Ti?画面确实太美

龙鳍扇叶+刀锋5代风扇

i5-9400F带RTX2080Ti?画面确实太美

显卡的金属背板使用金属拉丝工艺,银灰撞色设计,美中不足的是MSI 龙魂LOGO没加入RGB灯。

i5-9400F带RTX2080Ti?画面确实太美

i5-9400F带RTX2080Ti?画面确实太美

i5-9400F带RTX2080Ti?画面确实太美

i5-9400F带RTX2080Ti?画面确实太美

i5-9400F带RTX2080Ti?画面确实太美

本次测试啊鲁用的内存是HyperX Predator DDR4 3600MHz 8G*2,时序是17-18-18-39,支持RGB灯效,采用红外同步技术对灯光进行无线同步,在使用两条以上的同类内存时,不用安装任何软件也能实现灯光同步。金士顿内存在兼容性和稳定性上都是啊鲁所接触过众多品牌中较好的。

i5-9400F带RTX2080Ti?画面确实太美

i5-9400F带RTX2080Ti?画面确实太美

i5-9400F带RTX2080Ti?画面确实太美

i5-9400F带RTX2080Ti?画面确实太美

对于RTX2080Ti+i9 9900K这样的性能怪兽,电源功率肯定上额定850W比较稳妥,哪怕啊鲁在本次测试中不超频,在本次测试中啊鲁使用安钛克HCG X850,额定功率850W,有着全桥式LLC设计,80PLUS金牌认证,全模组设计、金属铝壳设计、10年保修-只换不修等诸多亮点。全日系电容和135mm的FDB液态轴承风扇用料确实对得起它的价位。采用单路12V输出设计,12V总输出功率可达840W。

性能测试说明:

i5-9400F带RTX2080Ti?画面确实太美

i5-9400F平台

i5-9400F带RTX2080Ti?画面确实太美

i7-8700K平台

i5-9400F带RTX2080Ti?画面确实太美

i9-9900K(ES)平台

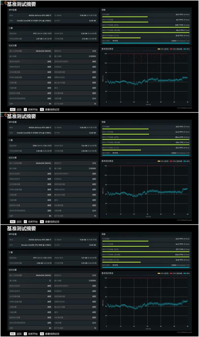
由于B365不支持超频,最高支持2666MHz内存频率,而Z390最高支持4400MHz(超频),而本次Z390上的i7-8700K和i9-9900K的用户一般不会搭配低频内存,3200MHz~4000MHz比较多人选的内存频率区间,因此啊鲁在Z390平台上使用中间段的DDR4 3600MHz频率。最后说一句高频内存本身就是带K系列处理器用户选择的优势。至于为什么不把ES版i9-9900K超频至正式版相同的频率,因为锁频了QAQ,就当它是i9-9900得了........游戏分辨率设置为4K,画质设置为全高

CPU理论性能测试:

i5-9400F带RTX2080Ti?画面确实太美

i5-9400F带RTX2080Ti?画面确实太美

x.264 FHD BENCHMARK,视频转码测试,i9-9900K一骑绝尘,领先i7-8700K约9.5%,领先i5-9400F更是高达60%,可见在视频转码工作中,多核多线程处理器就是这么任性。

i5-9400F带RTX2080Ti?画面确实太美

i5-9400F带RTX2080Ti?画面确实太美

Cinebench R15用于测试电脑的3D渲染效能,i9-9900K更是领先i5-9400F高达103%,i7-8700K也领先i5小弟高达67%。各位做3D建模的小伙伴,选i9作为生产力工具可以让你节省下很多时间去做头发。

3D理论性能测试:

i5-9400F带RTX2080Ti?画面确实太美

i5-9400F带RTX2080Ti?画面确实太美

从上图可见,在整体分数和CPU物理分数上i9-9900K冠绝全场,但在显卡分数上,三者的差距都基本属于软件的误差范围,显卡分数基本都在同一水平线上。

游戏性能测试:

i5-9400F带RTX2080Ti?画面确实太美


i5-9400F带RTX2080Ti?画面确实太美

睿频最高的i7-8700K再次夺得冠军,假若啊鲁手上的i9-9900K是正式版的话,高达5.0GHz的主频夺冠是板上钉钉的事。不过我们能看到i7-8700K领先i5-9400F高达24%。

i5-9400F带RTX2080Ti?画面确实太美

i5-9400F带RTX2080Ti?画面确实太美

奇点灰烬DX12测试中,i9-9900K首次夺冠,比i7-8700K还要高一点点,啊鲁猜测是这款游戏Benchmark的设计对CPU得分的权重还是比较高的,毕竟DX12游戏对CPU性能要求相比提高了。

i5-9400F带RTX2080Ti?画面确实太美

i5-9400F带RTX2080Ti?画面确实太美

在彩虹6号围攻游戏测试中,i5、i7、i9三款处理器表现基本都处于同一水平线。

i5-9400F带RTX2080Ti?画面确实太美

i5-9400F带RTX2080Ti?画面确实太美

全境封锁2的表现:i5、i7、i9三款处理器的游戏帧率一致。

总结:

虽然本次测试并不是十分严谨(i9-9900k不是正式版本),但应该也具备一定的参考性。更多的CPU核心和线程数对渲染和视频转码工作大有裨益,能大大节省处理时间,提升的幅度最高达到100%+。至于游戏方面,从测试结果来看CPU主频的高低对游戏的影响远高于CPU核心/线程数,另外,在全境封锁2测试中能看到,游戏时i7-8700K和i9-9900K的CPU占用率均低于50%,意味你可以在后台处理器更多的任务,视频转码,图像处理等,充分发挥更多线程的作用。感谢阅读全文,喜欢的话欢迎点赞关注转发。


评分:+Z金豆 10  已有 2人参与评分

评分 收藏 +2

machicheng11...

machicheng111

1
精华
142
帖子

等  级:Lv.4
经  验:2045
发表于 2020-02-07 10:50:05 最赞回复NO.1 10楼

一般R5 3500X,i5 9400f+GTX1660S最主流,,带RTX2060,RTX2060S也可以的,,,i9 9900 es   qqbz或者qqz5 全核心4.1G不能超频划算点,1580左右,,,i9 9900k es是2000-2100,不如i7 9700k了

state100

state100


精华

帖子

等  级:Lv.8
经  验:41253
发表于 2020-02-05 17:47:01 1楼

显卡不错的

思多雅天行健

思多雅天行健


精华

帖子

等  级:Lv.10
经  验:186826
发表于 2020-02-06 09:32:55 2楼

支持各种分享

qq_59l1555rp...

qq_59l1555rpr7r


精华

帖子

等  级:Lv.4
经  验:1535
发表于 2020-02-06 10:47:47 3楼

您的内容正在火速审核中,请稍等

viewit2011

viewit2011


精华

帖子

等  级:Lv.9
经  验:69932
发表于 2020-02-06 14:32:05 4楼

谢谢分享吧

﹣幻影ゆ﹒

﹣幻影ゆ﹒


精华

帖子

等  级:Lv.9
经  验:88868
发表于 2020-02-06 14:40:09 5楼

家用玩游戏差别不大

萝莉安娜

萝莉安娜


精华

帖子

等  级:Lv.7
经  验:14549
发表于 2020-02-06 16:44:59 6楼

游戏终于找平了,也只有游戏而已。

萝莉安娜

萝莉安娜


精华

帖子

等  级:Lv.7
经  验:14549
发表于 2020-02-06 18:04:38 7楼

干 活用AMD的CPU准没错。

obczs6eq

obczs6eq


精华

帖子

等  级:Lv.7
经  验:15680
发表于 2020-02-06 22:29:54 8楼
小马拉大车吗

gywgy

gywgy


精华

帖子

等  级:Lv.9
经  验:99870
发表于 2020-02-07 10:04:19 9楼
支持测评,谢谢分享

machicheng11...

machicheng111


精华

帖子

等  级:Lv.4
经  验:2045
发表于 2020-02-07 10:50:05 10楼

一般R5 3500X,i5 9400f+GTX1660S最主流,,带RTX2060,RTX2060S也可以的,,,i9 9900 es   qqbz或者qqz5 全核心4.1G不能超频划算点,1580左右,,,i9 9900k es是2000-2100,不如i7 9700k了

qq_l1w2255go...

qq_l1w2255gor26


精华

帖子

等  级:Lv.3
经  验:1208
发表于 2020-02-07 11:44:48 11楼
小叮当,我小的时候最爱看

venus1980

venus1980


精华

帖子

等  级:Lv.4
经  验:2234
发表于 2020-02-08 18:27:15 12楼
LZ的意思是选中间那档性价比最高~~

weixin_u3cua

weixin_u3cua


精华

帖子

等  级:Lv.1
经  验:97
发表于 2020-02-10 01:39:33 13楼

您的内容正在火速审核中,请稍等

CrysisII

CrysisII


精华

帖子

等  级:Lv.3
经  验:811
发表于 2020-02-19 18:11:14 14楼

这是测了个啥,没游戏可以下载啊


高级模式
星空(中国)精选大家都在看24小时热帖7天热帖大家都在问最新回答

针对ZOL星空(中国)您有任何使用问题和建议 您可以 联系星空(中国)管理员查看帮助  或  给我提意见

快捷回复 APP下载 返回列表